Cointracking : L’assistant fiscal incontournable pour les investisseurs crypto
Dans de nombreux pays à travers le monde, et tout particulièrement en France, la déclaration des cryptomonnaies est devenue une obligation stricte. Mais pour les investisseurs actifs, cette opération peut représenter un véritable cauchemar comptable. Retrouver les prix d’acquisition, identifier les cessions imposables, appliquer la bonne méthode de calcul et remplir les formulaires est chronophage et source d’erreurs. Pour faciliter ce défi obligatoire, CoinTracking a conçu un outil de suivi de portefeuille développé spécifiquement afin de vous aider. Dans cet article, on vous guide à travers vos obligations légales et on vous montre, pas à pas, comment CoinTracking peut grandement faciliter l’intégralité du processus.
Temps de lecture estimé : 21 minutes
Table des matières
Rappel sur le cadre fiscal français pour les cryptomonnaies
En France, les gains réalisés sur vos bitcoins et autres cryptomonnaies sont imposables lorsque vous échangez vos actifs contre des devises fiduciaires (euros, dollars,…), des biens ou des services. Les transactions entre cryptomonnaies (y compris stablecoins) ne déclenchent pas (encore ?) d’imposition immédiate.
Vous n’êtes imposable que si le total des cessions annuelles de votre foyer dépasse 305 €. Une fois ce seuil franchi, vous devez déclarer l’intégralité de votre historique transactionnel depuis votre tout premier achat de cryptomonnaie. Par exemple, si vous avez acheté un café avec des BTC pour essayer en 2025, mais que vous avez réalisé 20 000 transactions crypto/crypto depuis 2012, vous devrez retracer l’ensemble de vos 20 001 transactions pour faire votre déclaration : vous voyez déjà l’intérêt de Cointracking …
La déclaration s’effectue annuellement avec votre déclaration de revenus classique (Cerfa 2086). Vous avez aussi l’obligation de déclarer tous vos comptes détenus sur des plateformes étrangères via le formulaire 3916, indépendamment des montants. Seules les plateformes agréées PSAN par l’AMF transmettent automatiquement les informations qui vous concernent au fisc.
Chaque année, les agents du fisc resserrent l’étau et traquent sans relâche les contrevenants. Si vous voulez tout de même tenter l’aventure sachez que si vous ne déclarer pas, vous vous exposez à :
- 750 à 1 500 € d’amende par compte non déclaré ;
- Une majoration pouvant atteindre 80% des impôts dus ;
- Jusqu’à 7 ans de prison pour fraude fiscale aggravée
Attention : vous devez déclarer vos transactions imposables même en l’absence de plus-value !
Régimes d’imposition 2026
La première difficulté pour déclarer est de déterminer quel est le régime fiscal qui est le plus avantageux pour vous et qui correspond à votre profil.
Si vous êtes un particulier, deux options s’offrent à vous :
- Flat tax (ou Prélevement Forfaitaire Unique – PFU) : vous payer 30 % sur vos gains (12,8% d’impôt + 17,2% de prélèvements sociaux)
- Barème progressif : vos gains sont intégrés à vos autres revenus imposables, pour lesquels le barème progressif de l’impôt sera appliqué. Vous devrez aussi vous acquitter de 17,2 % de prélèvements sociaux supplémentaires.
Si vous êtes un professionnel, vos gains sont alors soumis au barème progressif de l’impôt des Bénéfices Non Commerciaux (BNC) et aux prélèvements sociaux (avec certains abattements pour les micro-BNC). La note peut alors vite être très salée, dépassant souvent les 50 % de vos gains. Heureusement, la qualification de professionnel reste rare et réservée aux activités intensives (trading haute fréquence, montants très importants, utilisation d’outils professionnels, etc…).
Calendrier et procédure de déclaration
Chaque année les dates exactes changent mais restent généralement dans la même période du calendrier. Si vous effectuez votre déclaration sur papier, vous devez la remettre avant mi-mai. Pour les déclarations en ligne, cela dépend de votre lieu de résidence :
- Mi-mai : Départements 01 à 19 + résidents à l’étranger
- Fin mai : Départements 20 à 54
- Début juin : Départements 55 à 976
Déclaration des cessions
Pour calculer vos plus (ou moins value) totales, le fisc vous demande de déclarer chaque transaction imposable une à une, pour lesquelles vous devrez fournir pas moins de 13 informations (ligne 211 à 224).

Si vous voulez comprendre comment remplir ce document manuellement et ce à quoi correspond chacune des cases ci-dessus, nous vous invitons à vous reporter à cet article dans lequel nous vous expliquons tout le détail.
Soyez cependant assuré que si vous avez effectué plus de 5 transactions imposables, la démarche vous prendra certainement plusieurs heures. Pour un utilisateur de cryptomonnaie actif avec des dizaines de milliers de transactions, l’utilisation d’un outil comme Cointracking est incontournable à moins de vouloir y passer des semaines entières…
Présentation rapide de Cointraking
Fondé à Munich en 2012, CoinTracking est l’assistant de suivi de cryptomonnaies le plus ancien du marché. Il a déjà servi plus de 2,1 millions d’utilisateurs individuels et 25 000 entreprises, pour tracer plus de 41 milliards de dollars d’actifs. La plateforme s’adapte à tous les profils, du trader particulier aux grandes institutions.
CoinTracking prend en charge le suivi des transactions sur plus de 300 exchanges et portefeuilles, incluant plus de 37 300 tokens. Elle intègre toutes les activités : trading spot, futures, staking, NFT et DeFi, via API, import CSV ou saisie manuelle. L’outil offre une analyse approfondie avec 25 rapports et graphiques interactifs pour évaluer la performance du portefeuille.
Son calculateur fiscal constitue un atout majeur, générant des déclarations détaillées pour plus de 120 pays et supportant 13 méthodes de calcul. Pour les gros portefeuilles, un service fiscal clé en main est proposé, avec une équipe d’experts qui gère l’import, la validation et la production des déclarations finales.
La sécurité est bien entendu l’une des priorités de la plateforme. Les serveurs sont hébergés dans l’Union européenne en conformité avec le RGPD, et la plateforme est certifiée ISO/IEC 27001:2017. Les clés API sont en lecture seule et des sauvegardes gratuites sont disponibles.
En plus d’être accessible via ordinateur, CoinTracking propose aussi une application mobile pour un suivi en temps réel de votre portefeuille.
Mais rien de mieux qu’un exemple concret d’utilisation de la plateforme pour comprendre son fonctionnement et sa valeur ajoutée.
Guide d’utilisation de CoinTracking
Inscription sur CoinTracking
Pour utiliser la plateforme, vous devez commencer par vous inscrire. CoinTracking propose plusieurs formules que nous vous présentons plus bas, dont la première est entièrement gratuite. Nous vous invitons à suivre ce lien pour vous inscrire. Il vous permettra de bénéficier de 10 % de réduction si vous optez, à un moment ou à un autre, pour une formule payante.
Dans tous les cas, votre inscription vous donne droit à un essai gratuit et illimité de la plateforme pendant 7 jours ! De quoi vous faire une idée du produit avant de débourser le moindre centime !
Pour ce faire, cliquez ensuite sur « Get Started » en haut à droite. Fournissez alors les informations demandées avant de valider. Pas besoin de KYC, vous pouvez rester totalement anonyme sans même avoir à fournir un email.

Import de données
Pour traquer vos transactions, vous devez permettre à CoinTracking de les retrouver. Vous pouvez les importer via API ou en uploadant un CSV. La plateforme prend en charge plus de 300 exchanges et wallets. Si malgré tout certains ne sont pas supportés, vous pouvez toujours faire une saisie manuelle.
Pour importer, cliquez sur l’onglet « Imports » (1). Entrez ensuite le nom de la plateforme ou du wallet que vous voulez importer dans la barre de recherche (2) ou recherchez-le via les menus situés en dessous (3).

Une fois que vous avez choisi le wallet ou l’exchange voulu, CoinTracking vous explique en détail comment importer les données via API ou fichiers CSV (4). Cela peut être plus ou moins complexe suivant les plateformes, mais les explications fournies sont ultra-détaillées et CoinTracking vous redirige même vers des vidéos explicatives s’il y en a.

Dans tous les cas rassurez-vous, pas besoin d’être un expert en quoi que ce soit pour y arriver. Si vous en avez la possibilité, nous vous conseillons d’opter pour un import par API plutôt que par CSV. Cela permettra à vos données de se mettre à jour automatiquement tant que la plateforme sera connectée.
Si vous utilisez un wallet de navigateur de type Rabby ou Metamask, vous devez entrer manuellement les adresses (5) que vous avez utilisées sur chaque blockchain.

L’import prend généralement quelques minutes. Vous pouvez ensuite analyser l’ensemble de vos transactions via les autres onglets.
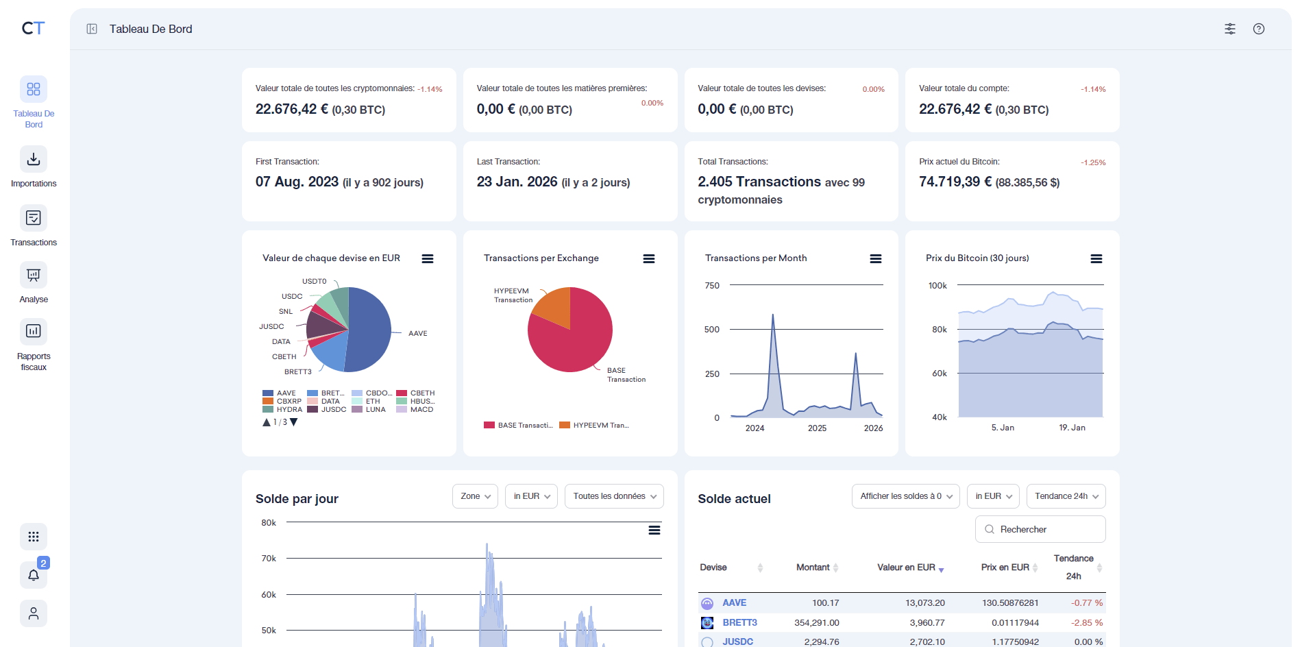
Le tableau de bord
C’est l’endroit où vous retrouverez un rapport complet et visuel de ce que contient votre portefeuille. CoinTracking agrège l’ensemble des imports que vous avez effectués pour vous présenter plusieurs graphiques permettant d’identifier en un clin d’œil les informations importantes de l’ensemble de votre portefeuille : liste des tokens, répartition par exchanges, évolution du solde…

En faisant dérouler la page vers le bas, vous trouverez une frise chronologique, qui retrace vos transactions les plus importantes et les organise d’une manière très visuelle.

Les transactions
Comme son nom l’indique vous retrouverez sur cet onglet la liste de toutes les transactions que vous avez effectué. Vous avez la possibilité de modifier manuellement les valeurs de chaque case suivant vos besoins. Vous pouvez créer des groupes, ajouter des commentaires, etc…

En déroulant la page vers le bas, vous trouverez la liste de tous les tokens que vous déteniez et leur solde au moment où vous avez réalisé les imports.

Analyses
C’est certainement la partie la plus intéressante de la plateforme. En cliquant sur l’onglet « Analyse », vous aurez accès à un large panel d’analyses diverses et variées.
Voici la liste complète de tous les types d’analyses proposées :

Vous y trouverez de nombreux diagrammes concernant vos gains ou pertes, les valeurs par devise, vos quantités de tokens, les volumes de transactions…. Ils sont interactifs : vous pouvez afficher ou masquer des données comme bon vous semble en cliquant dans la légende, zoomer, etc…
Des milliers d’informations vous permettront d’analyser vos trades en long, en large et en travers, pour vous améliorer ou faire votre déclaration d’impôts.
- Solde actuel : contenu de votre portefeuille et diagramme de répartition

- Solde par plateforme d’échange : tableau dynamique et graphique pour trier vos jetons par plateforme, par blockchain…

- Solde par devise : historique et graphique pour chaque jeton

- Solde quotidien : valeur de votre portefeuille en devise pour date passée

- Jetons par plateforme d’échange : tableaux dynamiques pour classer vos jetons

- Centre NFT : liste de vos NFT avec prix d’acquisition etc…

- Liste des transactions : liste détaillée de toutes vos transactions. Toutes les valeurs affichées peuvent être triées. Plus d’informations s’affichent en cliquant sur le bouton « + » (prix de négociation, date de création, identifiant de la transaction).

- Frais de négociation : frais pour chaque transaction effectuée avec un récapitulatif global en bas.

- Statistiques des transactions : évolution et répartion de votre portefeuille

- Prix des transactions : informations diverses sur chaque transactions

- Nombre de transactions : nombre de transaction par mois

- Analyse des transactions : tableau dynamique pour analyser les transcation par paire (par exemple AAVE/BTC)

- Liste à double entrée : pour filtrer vos transactions avec 2 entrées et plusieurs critères de recherche avancés

- Gains réalisés et non réalisés : Gain / pertes par jetons

- Cryptomonnaies avec avantages fiscal : permet de calculer quelles cryptos vous pouvez vendre pour réduire vos impôts avec différentes méthodes de calculs. Les lois sur le sujet changent fréquemment, assurez-vous de choisir la méthode qui correspond à ce qu’impose le pays dans lequel vous résidez.

- Rapport de report à nouveau / report d’audit : fournit les données détaillées sur les actifs dont vous avez besoin pour les rapports fiscaux et les clôtures de périodes dans certains pays.

- Prix d’achat moyen : valeur moyenne à laquelle vous avez acquis vos tokens

- Vérification du solde : pour mettre à jour les données importées (n’affiche aucun graphique)
- Transactions manquantes : l’une des principales raisons des soldes erronés est l’absence de transactions ou la mauvaise importation de transactions. Ce menu permet de rechercher les transferts correspondants (dépôts et retraits) et indique la probabilité de la correspondance.

- Transactions en double : recense toutes vos transactions qui apparaissent 2 fois. Vous pouvez tous les supprimer en une seule fois avec le bouton « supprimer les doublons ».

- Valider les transactions : recense toutes les transactions susceptibles de contenir des erreurs.

- Rapport des flux de transactions : tableau dynamique pour organiser les transactions suivant différents critères

Rapports fiscaux
CoinTracking permet de générer des rapports fiscaux suivant 13 méthodes de calculs :
- FIFO : premier entré – premier sorti
- HIFO : plus haut coût entré – premier sorti
- LOFO : plus bas coût entré – premier sorti
- HPFO : plus haut prix entré – premier sorti
- LPFO : plus bas prix entré – premier sorti
- HAFO : plus haut entré – premier sorti
- LAFO : plus bas entré – premier sorti
- AVCO : coût moyen
- OPTI : calcul optimisé (identification spécifique)
- ZERO : gains et pertes les plus proches possibles de 0
A vous de choisir celle qui correspond aux los de votre pays de résidence.

Même si CoinTracking ne génère pas encore un document fiscal français clé en main, il reste un véritable allié pour remplir sereinement votre déclaration.
L’outil vous donne en effet toutes les informations précises et structurées dont vous avez besoin : gains, pertes, volumes échangés, historiques détaillés… Autant d’éléments qui vous permettront de remplir facilement et en toute confiance vos imprimés fiscaux.
Cela permet en plus de comprendre l’impact de chaque méthode sur votre situation pour voir combien vous gagneriez / perdriez en vivant dans un autre pays. En fonction de votre profil, vous pouvez facilement anticiper et optimiser votre stratégie, y compris en cas d’expatriation.
Outils
En cliquant sur les 9 points formant un carré en bas à droite (1), vous verrez apparaitre différents outils supplémentaires.

- Tendance des coins : prix actuel et tendance des différents jetons du marché ;
- Centre anti Spam : identifie les transactions supectes ;
- Trade Backup : pour sauvegarder vos données ;
- Graphique des coins : graphique temporel de prix des jetons ;
- Statistiques utilisateurs : pour comparer votre position par rapport aux autres détenteurs de cryptomonnaies ;
- Analyse du marché : données provenant de TradingView et de IntoTheBlock pour analyser le marché ;
- Calculateur de prix : outil très utile pour retrouver le prix d’un jeton à une date donnée ;
- Portefolio public : pour partager vorte portefeuille avec des amis ;
- Informations fiscales : listes de conseillers fiscaux par pays (pas encore pour la France) ;
- Application mobile : pour télécharger l’app ;
- API : pour connecter votre compte CoinTracking à d’autres applications ;
- Favorites : pour vous naviguer plus facilement sur CoinTracking.
Les formules proposées par CoinTracking
CoinTracking propose 4 formules aux tarifs dégressifs si vous optez pour un abonnement de 2 ans ou un abonnement à vie. Plus vous prenez une formule haut de gamme, plus vous pouvez importer de transcations et plus vous avez d’options. Vous pouvez tout tester gratuitement pendant 7 jours lors de votre inscription.

En cas de besoin et suivant la formule choisie, vous pourrez prendre contact avec un conseiller qui pourra vous guider dans vos démarches. Souvenez-vous cependant que la plateforme n’est pas encore adaptée pour les résidents de l’Hexagone.
Le mot de la fin
En résumé, CoinTracking est l’une des solutions les plus complètes pour le suivi et l’analyse approfondie d’un portefeuille de cryptomonnaies. Grâce à ses multiples graphiques dynamiques, ses tableaux interactifs et ses calculs en temps réel, vous obtenez une vision précise et professionnelle de vos actifs.
Même si elle n’est pas encore capable de remplir votre déclaration à votre place si vous êtes français, la plateforme vous donne de nombreux éléments nécessaires pour y parvenir en toute sérénité. Elle permet d’appliquer et de comparer différentes méthodes de calcul, offrant ainsi une vision plus large sur vos plus-values. Vous conservez le contrôle final tout en étant parfaitement équipé et guidé.
Ainsi, Cointraking est un excellent outil de gestion et d’analyse quel que soit votre pays de résidence. En ce qui concerne les rapports fiscaux clé en main, assurez-vous simplement que les méthodes de calcul proposées correspondent bien à ce qu’on vous impose.
Vous souhaitez découvrir des outils spécialement conçus pour générer les formulaires fiscaux français prêt à l’emploi ? Reportez vous à cet article dans lequel on vous en présente plusieurs.